Hadoop 监控的性能指标
根据故障卷和缓存块、磁盘利用率和 NameNode 的平均负载查看前 N 个 DataNode;活的、陈旧的和死的 DataNode 等等 - 从一个控制台。设置阈值并在指标超过配置值时收到通知。
成功安装 Linux 监控代理后,将自动发现整个 Hadoop 集群并将其添加到 服务器> Hadoop> 集群名称下进行监控。如果您正在监控多个集群,您可以在Hadoop> Hadoop Clusters下找到它们。
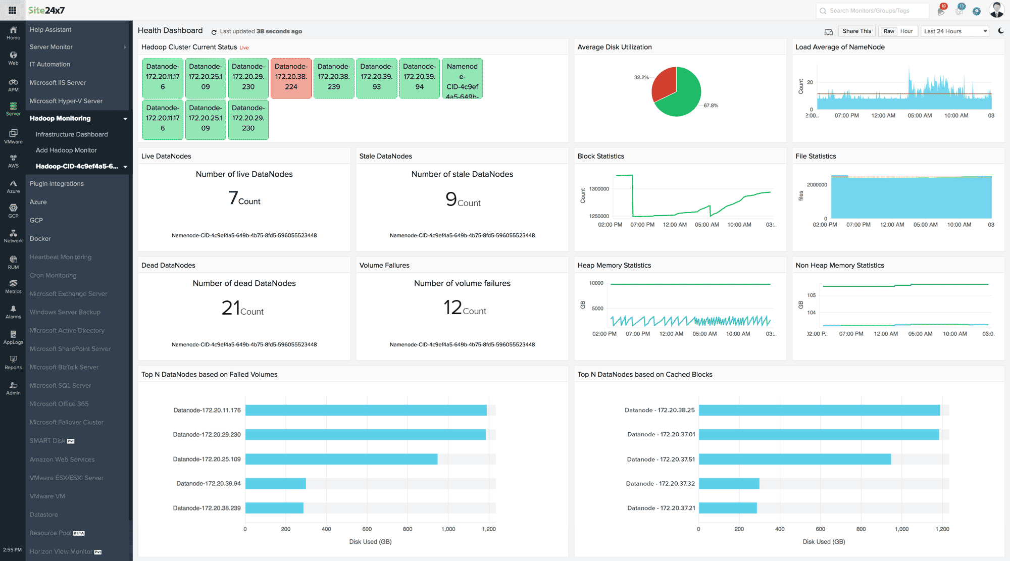
健康状况仪表板
健康状况仪表板提供整个 Hadoop 集群的当前状态。仪表板中显示的其他指标包括基于故障卷和缓存块的前 N个 DataNode、卷故障、堆内存统计信息、文件统计信息等。仪表板将每分钟自动刷新一次;要立即刷新它,请单击页面标题旁边的刷新图标。将此报告共享为 PDF 文件或创建永久链接以公开共享此仪表板。

DataNodes、NameNodes 和 YARN 的性能指标
您可以查看为监控添加的每个 DataNode、NameNode 和 YARN 的性能指标。转到服务器> Hadoop> 单击 Hadoop 集群 > NameNodes/ DataNodes/ YARN> 单击监视器。
在每个 NameNode 中安装 Linux 监控代理后,您可以在摘要选项卡下看到每个 NameNode 监控的以下指标(服务器> Hadoop> 单击 Hadoop 集群 > NameNodes):
| 参数 | 描述 |
| DFS 容量利用率 | DFS 集群中的已用和可用空间 |
| 文件统计 | NameNode 跟踪的文件总数 |
| 堆内存统计 | 当前使用和提交的堆内存(以 GB 为单位) |
| 非堆内存统计 | 当前使用和提交的非堆内存(以 GB 为单位) |
| 总负载 | 跨 DataNode 的并发文件访问连接数 |
| DFS 复制 | 复制不足的块数、待复制的块数和计划复制的块数 |
| 日志统计 | 致命、错误和警告日志的数量 |
| 线程统计 | 新的、运行的、阻塞的、等待的和终止的线程数 |
| 块统计 | 已分配块、丢失块和具有损坏副本的块的总数 |
| 节点- 列出与此集群关联的所有节点。 | |
| CPU (%) | NameNode的CPU利用率 |
| 内存 (%) | NameNode的内存利用率 |
| 已用磁盘 (%) | NameNode的磁盘利用率 |
| 状态 | NameNode 的可用性 - Up 或 Down |
| 安装代理 | 在还没有扩展的节点中安装 Linux 监控代理扩展。 |
在每个 DataNode 中安装 Linux 监控代理后,您可以在 Summary 选项卡下查看每个 DataNode 监视器的以下指标(服务器> Hadoop> 单击 Hadoop 集群 > DataNodes):
| 参数 | 描述 |
| 使用的 DFS | DataNode使用的DFS空间 |
| 使用的缓存 | 缓存的块数 |
| 堆内存统计 | 当前使用和提交的堆内存(以 GB 为单位) |
| 非堆内存统计 | 当前使用和提交的非堆内存(以 GB 为单位) |
| 失败的缓存块 | 缓存失败的块数 |
| 失败的取消缓存块 | 未能从缓存中删除的块数 |
| 日志统计 | 致命、错误和警告日志的数量 |
| 线程统计 | 新的、运行的、阻塞的、等待的和终止的线程数 |
| 失败的卷 | 失败的卷数。尽管发生故障的卷不会停止 Hadoop 集群的性能,但了解发生此类故障的原因很重要。 |
在每个 YARN 中安装 Linux 监控代理后,您可以在“摘要”选项卡下看到每个 YARN 监视器的以下指标(服务器> Hadoop> 单击 Hadoop 集群 > YARN):
| 范围 | 描述 |
| 提交/完成的应用程序 | 已完成应用的数量 |
| 正在运行/待定的应用程序 | 正在运行和待处理的应用程序数量 |
| 应用程序失败/终止 | 失败和终止的应用程序数量 |
| 节点详细信息 | 不健康、丢失、活动、退役和重新启动的节点管理器的数量 |
| 内存统计 | 保留、分配和可用内存的总量 |
| 虚拟内核 | 保留和分配的虚拟核心数 |
| 容器统计 | 分配和保留的容器数 |
添加阈值和可用性配置文件
一旦 NameNodes、DataNodes 和 YARN 监视器成功添加到您的 Site24x7 帐户,您就可以为上述每个指标定义阈值,并在出现违规时收到通知。按照以下步骤添加/编辑阈值配置文件:
- 登录到 Site24x7 并转到服务器> Hadoop。
- 单击 Hadoop 集群 > NameNodes/ DataNodes/ YARN> 单击监视器。
- 将鼠标悬停在显示名称旁边的三横杠图标上,然后单击编辑。
- 在编辑Hadoop 监视器页面的配置文件下,单击铅笔图标以编辑默认阈值配置文件,或单击(+)图标在字段字段和 可用性旁边添加新配置文件。
- 定义所需指标的值并保存您的更改。
相关文章
- 添加 Hadoop 监视器
- 添加 Linux 监视器| Linux 监控的性能指标
- 添加 Docker | 添加 SMART 磁盘| 添加插件
- 服务器监控架构
- 支持的其他操作系统平台: Windows | freeBSD | 操作系统