NetFlow:应用程序指标
应用程序选项卡列出了在某个时间点通过特定网络流量设备的所有应用程序。您可以以字节和自动单位查看应用程序名称和应用程序生成的流量。
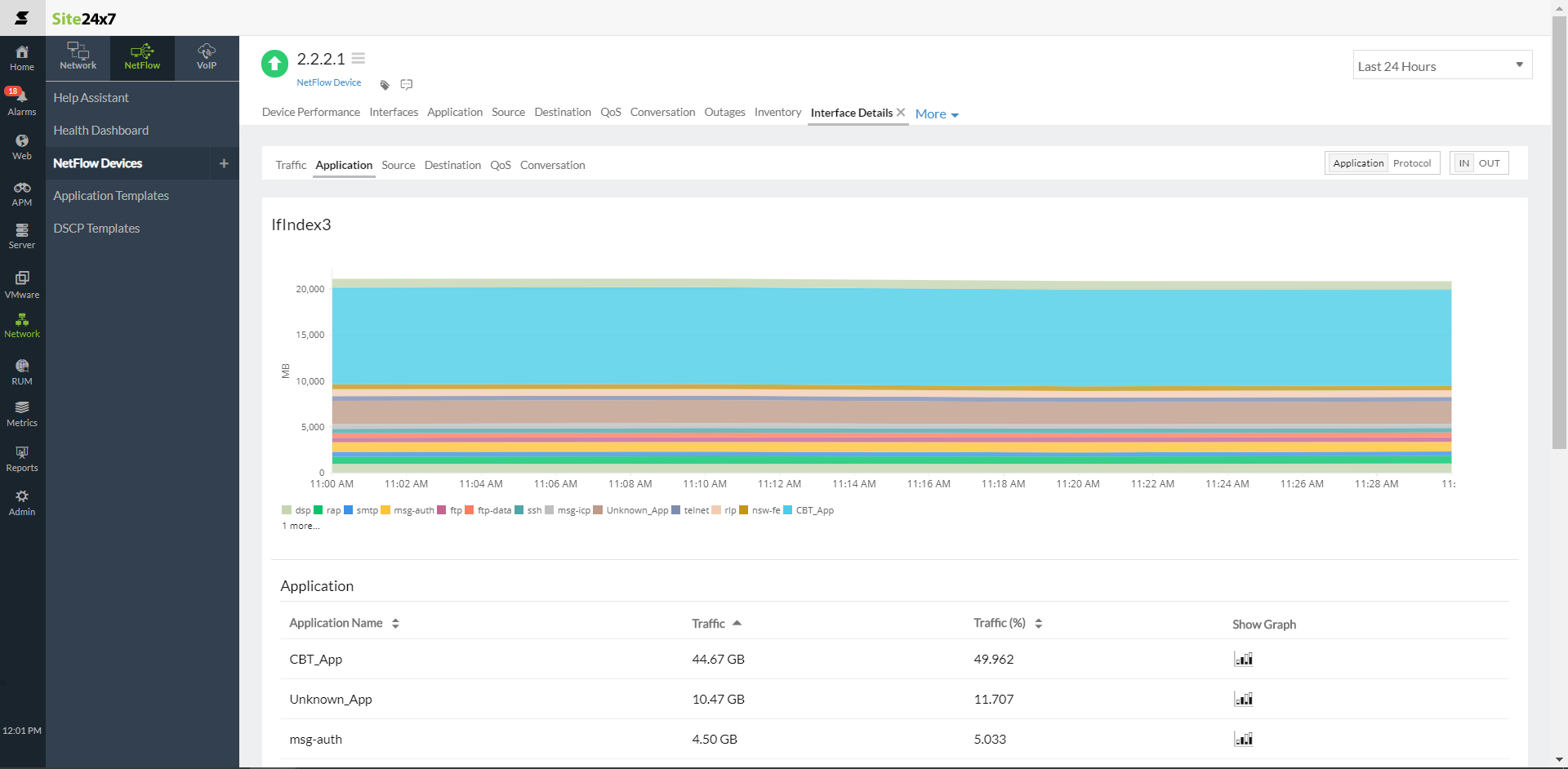
前 N 个应用程序
通过导航到Network> NetFlow> NetFlow 设备> 应用查看产生流量的前 N 个应用程序。
前 N 个协议
从应用程序选项卡的右上角,您可以切换到协议以查看基于协议分类的网络流量详细信息。查看产生流量的前 N 个协议。
流入流出流量
您可以在应用和协议选项卡中查看流入-流出切换按钮。切换到 流入以查看基于流入流量的前 N 个应用程序和前 N 个协议。
切换到流出以查看基于流出流量的前 N个应用程序和前 N 个协议。
| 指标 | 描述 |
|---|---|
| 应用 | |
| 应用名称 | 产生流量的前 N 个应用程序。 |
| 流量 | 特定应用程序为数据传输生成的流量,以字节和百分比为单位。 |
| 协议 | |
| 协议名称 | 产生流量的前 N 个协议。 |
| 流量 | 特定协议为数据传输生成的流量,以字节和百分比为单位。 |
