RUM 仪表板
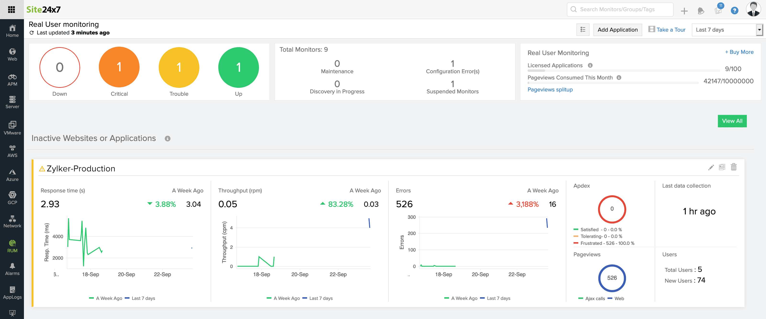
使用 RUM 仪表板全面了解 RUM 应用程序的状态。RUM 仪表板列出了所有活动、非活动应用程序以及处于故障、严重或暂停状态的应用程序。
RUM 仪表板视图和各种应用程序状态及其推断如下所述。
内容:
- 仪表板视图和列表视图
- 应用状态
- 浏览量消耗
您可以通过单击位于搜索监控栏下方的添加应用程序按钮来添加新应用程序。

Apdex 分数、响应时间、总页面浏览量和唯一页面访问量等关键指标在仪表板视图和列表视图中显示为每个应用程序。
如果在所选时间范围内没有应用程序的流量,则将其描述为“无数据”。对于此类应用程序,为代理执行一些事务以启动数据收集。
Apdex 分数是最终用户满意度的相对衡量标准。它会告诉您在使用您的应用程序时您的客户是否满意。
平均响应时间显示指定时间段内应用程序中所有事务的平均响应时间。
总页面浏览量表示您的页面访问总数,即所有页面浏览量的总和。
唯一访问次数表示特定于最终用户的计数。
示例:当同一用户三次访问您的应用程序时,在总页面浏览量中记录为 3,在唯一访问量中记录为 1。
注意:唯一访问次数是特定于浏览器的。当用户从多个浏览器访问您的应用程序时,每种浏览器类型都会为唯一访问添加。
您可以使用位于每个应用程序列表右上角的三横杠图标来复制、编辑或删除您的应用 程序。
单击右上角图标并筛选要在列表视图中显示的指标
您还可以搜索、按名称对应用程序进行排序并选择要显示的默认列。

有连续数据收集的应用程序被归类为“活动应用程序”。可以查看所有活动应用程序的平均响应时间、唯一网页浏览量和总网页浏览量等关键指标。
可以在仪表板视图中查看应用程序响应时间相对于先前数据的变化。

对于过去 1、3、6 和 12 小时,将响应时间的变化与过去 24 小时的相应数据进行比较。
对于今天,它与昨天进行比较。
最后 1 天,与前一天进行比较。
对于 '这周' ,它与前一周进行比较
对于过去 7 天,它与前 7 天进行比较。
对于过去 30 天,它与上个月的响应时间进行比较。
响应时间的变化表明您的应用程序在选定时间段内的性能。
您还可以使用 里程碑标记跟踪您的产品更新或功能增强。这使您可以跟踪更改并确定这些更改是否归因于响应时间的任何更改。
当您的应用程序超过 Apdex 分数、前端和后端时间、网络时间、平均响应时间、错误计数和错误率等关键指标的指定阈值级别时,您的应用程序将进入故障或危急状态。

当您的应用程序进入故障或危急状态时,您将收到告警。
请参阅此处配置告警。
当您的应用程序超过许可的浏览量限制时,它会自动暂停。请注意,当您的帐户中有多个应用程序并且其中一个消耗了整个浏览量限制时,该帐户下的所有应用程序都将被暂停。

您可以查看该特定月份按您的个人应用程序划分的综合浏览量消耗量。当前使用情况和预计使用情况以及许可限制显示在同一选项卡中,您可以随时升级您的计划。
