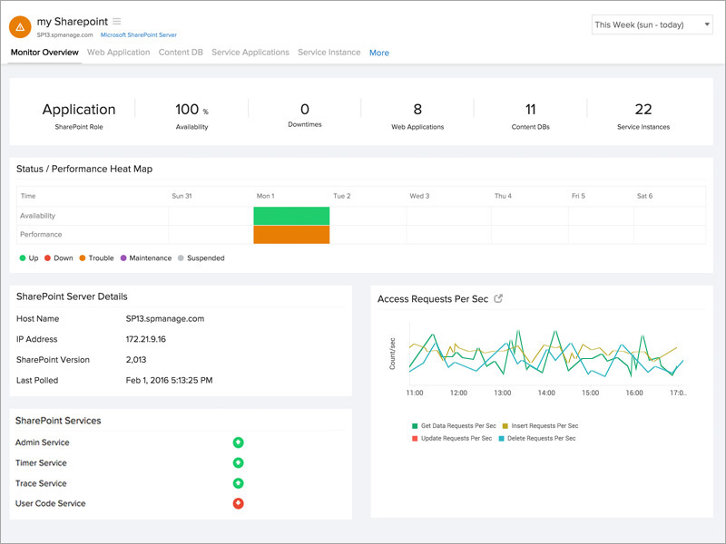
Microsoft SharePoint服务器监控

监督SharePoint服务器完整运行所必需的所有组件,以便成功共享和管理文档和自定义Web服务。

监控Windows服务

获取与SharePoint关联的Windows服务的见解,包括:

  • 管理服务
  • 定时服务
  • 跟踪服务
  • 用户代码服务
  • 作家服务
  • 搜索服务
  • Office搜索服务
  • 全球出版服务
  SharePoint监视器概述

故障/停机期间的出色诊断

通过获取以下内容的输入,预测并解决影响SharePoint服务器的Office,Excel和Access应用程序的问题:

  • 成功/失败的计时器作业计数
  • Excel Calculation Service请求和会话
  • 每秒前端请求数
  • 活动队列长度
  • 每秒事务数
  • 每秒插入/删除/更新请求
 SharePoint Excel服务

管理您的内容数据库。

获取有关SharePoint内容数据库的磁盘空间的信息。了解一下

  • 当前,警告和最大站点数
  • 如果您的内容数据库使用我们的即时告警系统启动或关闭
SharePoint Content DB

了解您的Web应用程序

了解Web应用程序如何映射到每个内容数据库。

  • 分析每个内容数据库的站点数
  • 观察Web应用程序的状态
  • 在Web应用程序关闭时保持通知
SharePoint的网络application.jpg
<

收集有关各种服务应用程序的知识。

为服务应用程序收集的综合数据ASP统计信息,InfoPath Forms Services,Visio Web Access和发布缓存统计信息。

  • 每秒事务数
  • 本届会议
  • 被拒绝的请求
  • 请求处理时间
  • 缓存命中率
  • 每秒错误请求数
SharePoint Service Application.jpg

跟踪SharePoint服务实例

查看SharePoint服务器的各种服务实例。更新SharePoint服务器上运行的每个服务实例的状态。通过电子邮件,语音呼叫或SMS,在特定服务实例脱机时实时获取即时告警。

计划,定价和注册30天免费试用,在30秒内注册