适用于 MSP 的云远程监控工具

使用我们面向托管服务提供商 (MSP) 和云服务提供商 (CSP) 的远程监控和管理 (RMM) 解决方案来管理客户的网站、应用程序、云、IT 基础设施和数字体验。使用 AIOps 构建主动的事件响应方法。

开始 30 天免费试用立即尝试,30 秒内注册
Remote monitoring and management for MSPs
airwallex logo
ankai logo
ecoflow logo
klook logo
morgan-stanley Logo
neusoft logo
haier logo
richmont logo
secom logo
university of nittingham logo

使用我们的远程监控解决方案帮助您的客户监控现代云基础设施

提供为最终客户提供卓越数字体验所需的基础设施监控和最终用户体验。从一处监控不同的客户端端点、网络、服务器、应用程序和云。我们基于云的解决方案使您可以方便地监控不同的客户网络。作为服务交付的统一平台,Site24x7 通过提供满足客户独特监控需求的专用工具来帮助您满足客户的需求。

私有和云基础设施监控

监控客户的 IT 基础设施,包括服务器、网络、数据库实例、虚拟机管理程序和存储。从一个控制台获取其可用性和资源利用率指标。此外,还可以集中收集、分析和管理来自不同应用程序和服务器的日志。

针对您的基础设施的 IT 运营监控

  • 具有误警报保护的服务器正常运行时间
  • 超过 60 个性能指标,例如 CPU、内存、磁盘、系统日志和 Windows 事件
  • 对 Exchange、IIS、SQL、Windows 服务器备份、SharePoint、Office 365、Active Directory 和故障 转移群集等 Microsoft 应用程序进行性能监控
  • 适用于 VMware、Nutanix、Hyper-V、Docker 和 Kubernetes 环境的虚拟化基础架构监控
  • 可立即安装的插件集成,例如 MySQL、Apache 和 Nagios。您还可以编写自己的插件来满足您的需求
Monitor your customers' entire IT infrastructure stack, right from servers, VMs, and containers

网络监控和网络流量故障排除

掌控客户的网络端点和连接。使用我们基于 SNMP 的监控查看设备和接口级别的性能。跟踪应用程序和 IP 之间的流量,以识别和修复带宽占用问题。

Obtain network device performance using SNMP performance metrics

完整的网络性能诊断

  • 支持路由器、交换机、防火墙、负载均衡器、打印机、无线设备和存储设备等 10,000 多种设备类型
  • 自定义 SNMP 监控可监控您选择的任何设备或指标
  • 支持 NetFlow、J-Flow、sFlow、CFlow、AppFlow、IPFIX 和 NetStream 等流技术
  • 拓扑图和第 2 层图以可视化网络层次结构
  • 已处理的 SNMP 陷阱以提供即时警报

听听一些顶级托管服务提供商对 Site24x7 的评价

云性能监控和支出优化

监控在 Amazon Web Services (AWS)、Microsoft Azure 和 Google Cloud Platform (GCP) 上运行的众多云服务的资源使用情况和运营数据。通过将支出分配给跨团队、项目和客户的一个或多个业务部门来跟踪和优化云成本。

适用于您的混合云和云原生资源

  • 支持 EC2、S3、Lambda、RDS、负载均衡器、CloudFront、WorkSpaces 和 VPC-VPN 等 AWS 服务
  • 监控 100 多个 Azure 资源,包括应用服务、事件中心和 SQL 数据库
  • 跟踪 Google 计算引擎 (GCE)、Google App Engine (GAE)、Google Kubernetes Engine、VPC、Cloud IAM、Cloud Audit Logging、Cloud SQL 和 BigQuery 的性能
Monitor the operations and optimize resource utilization in your AWS, Azure, and GCP cloud environments

最终用户体验监控

监控网站、Web 应用程序、API 端点、邮件服务器和域名系统 (DNS) 的可用性、正常运行时间和性能。实时检测减慢网页加载时间的组件。此外,还要确保为客户的云服务提供良好的数字体验。

Ensure a good digital experience for your customers' cloud services

通过监控最终用户体验来处理前端复杂性

  • 从全球 130 个地点监控云 Web 服务边缘基础设施
  • 具有真实用户监控和综合交易监控的数字体验监控
  • 移动网络轮询器可从移动用户的角度监控您的云服务并在园区位置测试 WiFi
  • 使用网站篡改、实时阻止列表检查、品牌声誉、SSL/TSL 证书和域名到期监控进行网络安全监控

应用程序性能监控和可观察性

如果您正在维护定制应用程序并需要帮助解决性能问题,我们全面的 APM 解决方案可以补充您的监控目标。通过实时监控应用程序性能,确保客户的 IT 环境符合业务标准。了解用户行为,识别缓慢的查询和异常,并跟踪麻烦的代码的确切行,从应用程序的角度增强用户体验。

对您托管的自定义应用程序进行故障排除

  • 支持 .NET、Java、Ruby、Node.js 和 PHP 等平台
  • 代码级可见性
  • 分布式跟踪以了解一个服务的请求如何导致另一服务出现错误
  • 应用程序拓扑图可查看应用程序架构,从 URL 到 SQL 查询
Get to know the slowest method calls in your application

集中日志监控和管理

将所有服务器的日志集中到一个位置,以便于故障排除。Site24x7 提供日志管理,支持 70 多种日志类型以及自定义选项。

分布式系统的日志分析

  • 基于简单查询语言的搜索,带有保存常用查询的选项
  • 保存的基于搜索的警报
  • 适用于每种日志类型的直观图表和仪表板
  • 支持AWS和Azure云日志

远程监控定制功能

作为一款用于不间断服务交付的 RMM 软件,Site24x7 通过提供满足客户独特监控需求的专用工具来帮助您支持客户的能力。您可以使用专为 MSP 需求而设计的功能来实现对客户帐户的完全控制。

多租户

安全地管理多个客户的帐户。全面了解客户端系统并进行扩展以适应任意数量的客户。

白色标签

使用自定义名称、徽标和 URL 重新命名您的监控平台和报告,以便您可以宣传您的品牌,并且客户可以识别它。

对服务器采取纠正措施

通过我们基于代理的监控,您现在可以采取远程操作来纠正客户端环境中的错误。

深入的角色和权限

利用个人运营角色来监控和管理客户帐户。统一许可使帐户管理员能够完全控制客户帐户的订阅和计费活动,包括控制升级、附加购买和警报积分。

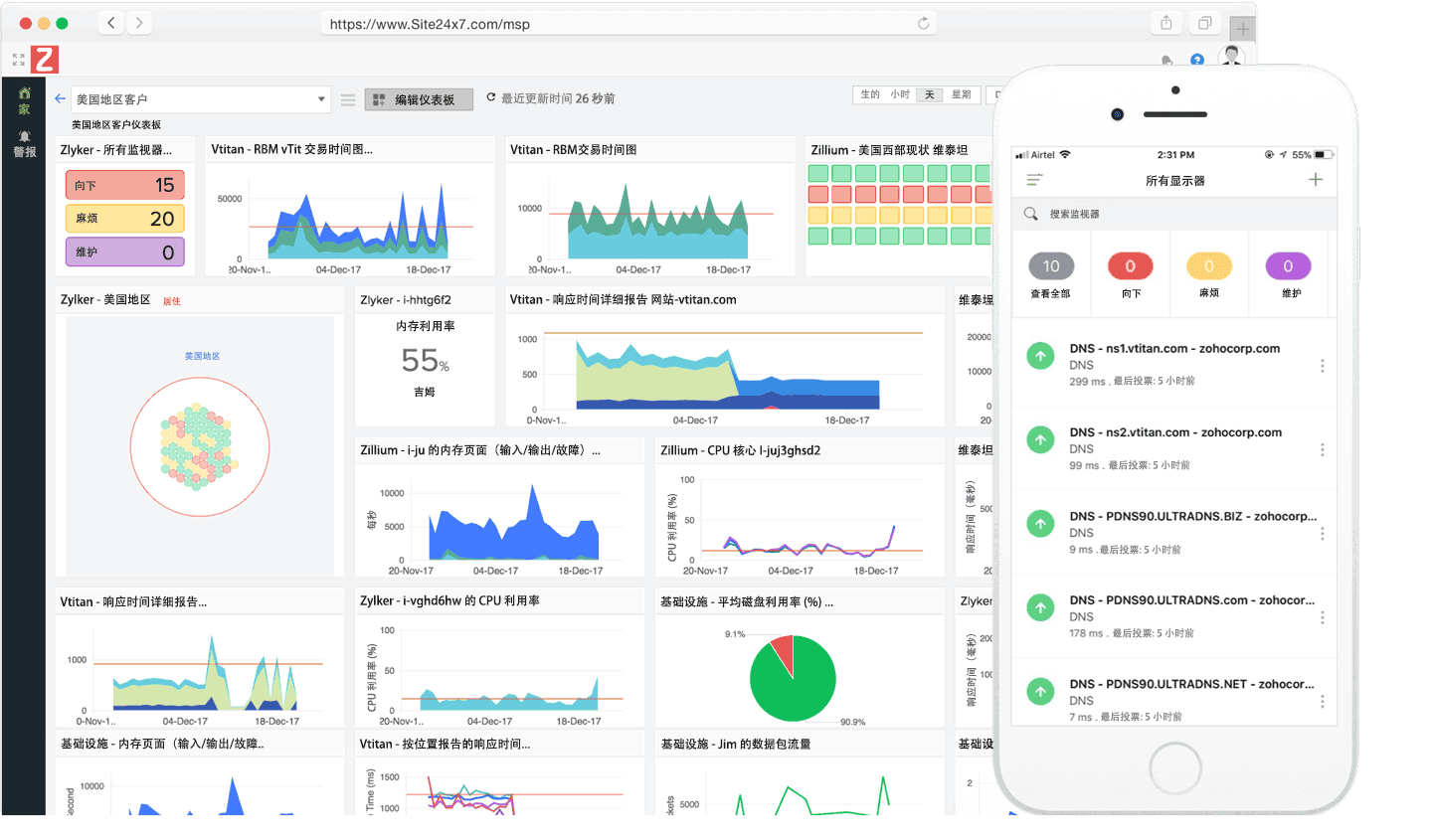
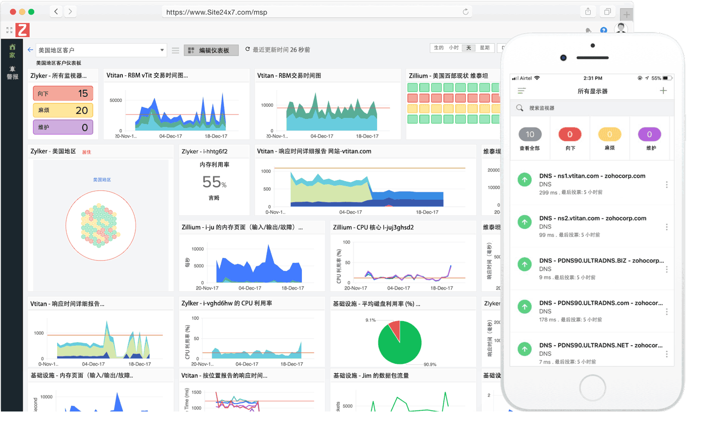
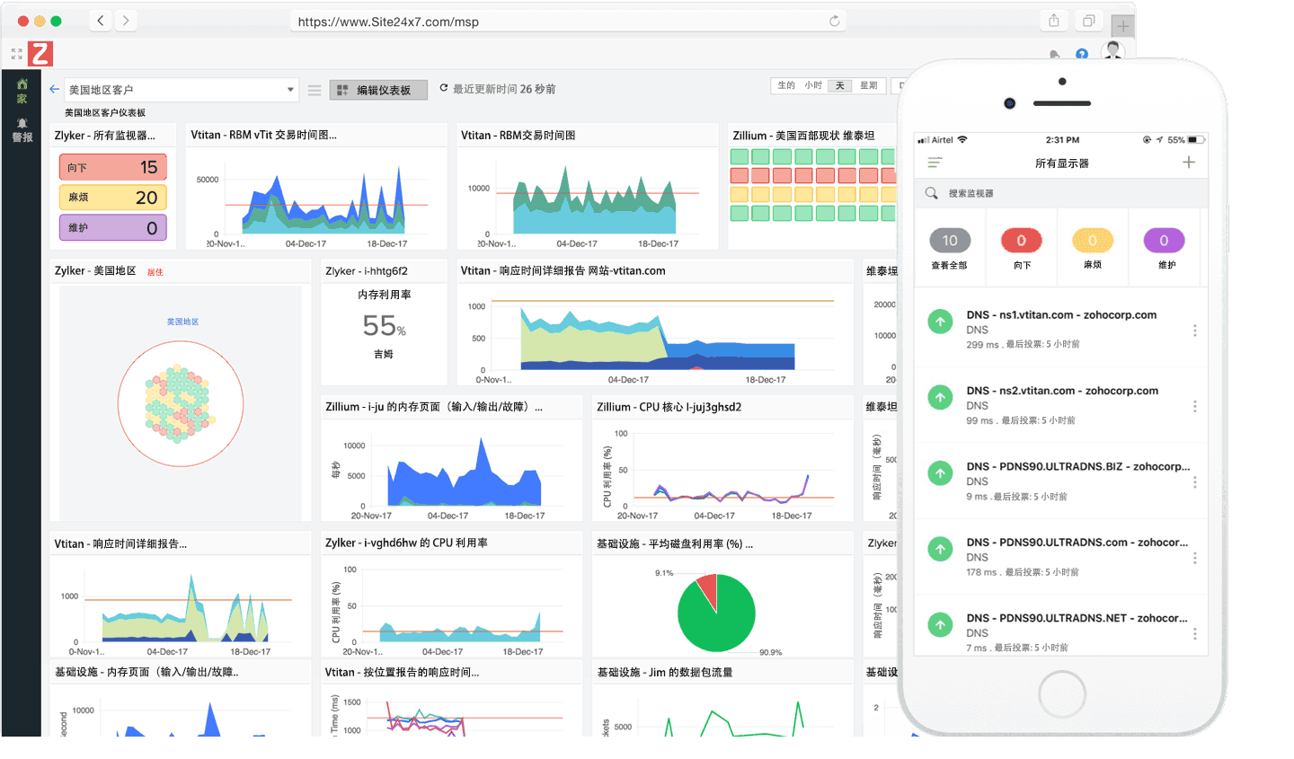
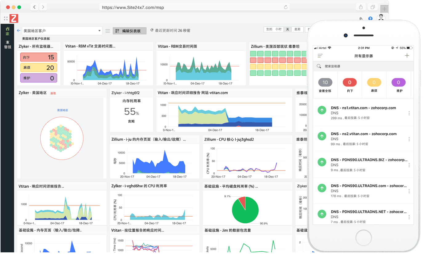
可操作的仪表板

创建自定义仪表板、NOC 视图和业务视图,突出显示所有拖慢您的网站速度的指标以及您的客户。

详细报告和服务水平协议

获取富有洞察力的报告以查看基础设施的实时状态。发送 SLA 报告,让客户了解您的服务一致性的最新情况。

深度融合

与一流的生产力工具(例如 Slack、HipChat ServiceNow、Zoho Cliq、Microsoft Teams、Zapier)以及事件管理解决方案(例如 PagerDuty、ServiceDesk Plus 和 OpsGenie)集成。

易于管理策略驱动的警报和 AIOps

配置资源的阈值限制并及时接收警报。通过人工智能支持的见解和警报缩短平均修复时间 (MTTR)。

信息技术自动化
自动协调跨基础设施、AWS EC2 实例和跨混合 IT 运行的虚拟机的事件修复。
灵活的定价

利用高度可扩展且具有成本效益的定价来降低客户需求波动带来的风险。